Kerberoast Attack Detection with Wazuh - MITRE ATT&CK T1558.003
Comprehensive guide to Kerberoast attack (MITRE ATT&CK T1558.003). Learn how attackers exploit Service Principal Names to extract service account credentials, practical demonstration, and detection using Wazuh SIEM for cybersecurity defense.
Hello everyone, welcome back! In this blog post, I will demonstrate and simulate another classic Active Directory and Kerberos abuse attack: the Kerberoast attack. This is a post-exploitation technique that targets service accounts (or any account with SPN/SAN if you know what i mean 😏) in Active Directory environments. So, let’s get started!
In this post, I won’t explain the Kerberos protocol in detail. You can refer to the previous post where I already covered it, or click this link: here.
What is Kerberoast?
Kerberoast is a post-exploitation attack technique that targets Service Principal Names (SPNs) in Active Directory. Unlike AS-REP Roasting which targets user accounts with pre-authentication disabled, Kerberoast focuses on service accounts that are configured with SPNs.
Service Principal Names (SPNs)
SPNs are unique identifiers for services running on servers. They follow the format: service/hostname:port/realm. Common examples include:
HTTP/webserver.iccn.maMSSQLSvc/sqlserver.iccn.ma:1433CIFS/fileserver.iccn.maLDAP/dc.iccn.ma
Kerberoast follows this attack chain :
- Initial Access: The attacker already has a foothold in the domain (compromised user account)
- SPN Discovery: The attacker enumerates service accounts with SPNs
- Service Ticket Request: The attacker requests service tickets for discovered SPNs using their compromised account
- Offline Cracking: The encrypted service tickets are extracted and cracked offline to reveal service account passwords
- Privilege Escalation: The cracked credentials can be used for lateral movement or privilege escalation
Attack Simulation (Kerberoast Attack Demonstration)
Rubeus
In this practical demonstration, we’ll simulate a Kerberoast attack in our test environment, unlike previous posts where i have used linux machines today i practice with a compromised windows machine, we’ll also identify key Indicators of Attack (IoAs) aka Artifacts that would alert defenders to such malicious activity.
The mssqlsvc account must be configured with an SPN(use setspn.exe), after this run the tool Rubeus as shown below:
Offline Cracking
The output will contain encrypted service tickets. Save them to a file and crack using Hashcat or John the Ripper:
1
2
3
4
5
# Using Hashcat
hashcat -m 13100 -a 0 kerberoast_tickets.txt /usr/share/wordlists/rockyou.txt
# Using John the Ripper
john --wordlist=/usr/share/wordlists/rockyou.txt kerberoast_tickets.txt --format=krb5tgs
Example output:
Post-Exploitation Tactics
With the cracked service account credentials, the attacker can now:
- Lateral Movement: Access the service (e.g., SQL Server, file shares)
- Privilege Escalation: Exploit service account privileges
- Persistence: Create additional accounts or modify existing ones
- Data Exfiltration: Access sensitive data through the compromised service
Detect & Respond to the Attack Using Wazuh
As mensioned in previous posts every service ticket request to the Domain Controller is logged with Event ID 4769. This event provides crucial information for detecting Kerberoast attacks.
Understanding Event ID 4769
Event ID 4769 logs service ticket requests and includes:
- TargetUserName: The service account being targeted
- ServiceName: The SPN being requested
- TicketEncryptionType: The encryption type used
- IpAddress: Source IP address of the request
- Status: Success or failure of the ticket request
Detection Strategy
While Analyzing the Atrifacts left by Rubeus the ST requests are all RC4 encrypted leaving a pattern of abnormal activity that could be monitored.
Wazuh Detection Rule
1
2
3
4
5
6
7
8
9
10
11
12
<!-- This rule detects Kerberoast attacks using windows security event on the domain controller -->
<rule id="110004" level="12">
<if_sid>60103</if_sid>
<field name="win.system.eventID">^4769$</field>
<field name="win.eventdata.TicketEncryptionType" type="pcre2">0x17</field>
<options>no_full_log</options>
<description>RC4 encrypted kerberos ST was requested - Possible Kerberoast attack to service account $(win.eventdata.ServiceName)</description>
<mitre>
<id>T1558.003</id>
</mitre>
<info type="link">https://attack.mitre.org/techniques/T1558/003/</info>
</rule>
Attack Simulation Results
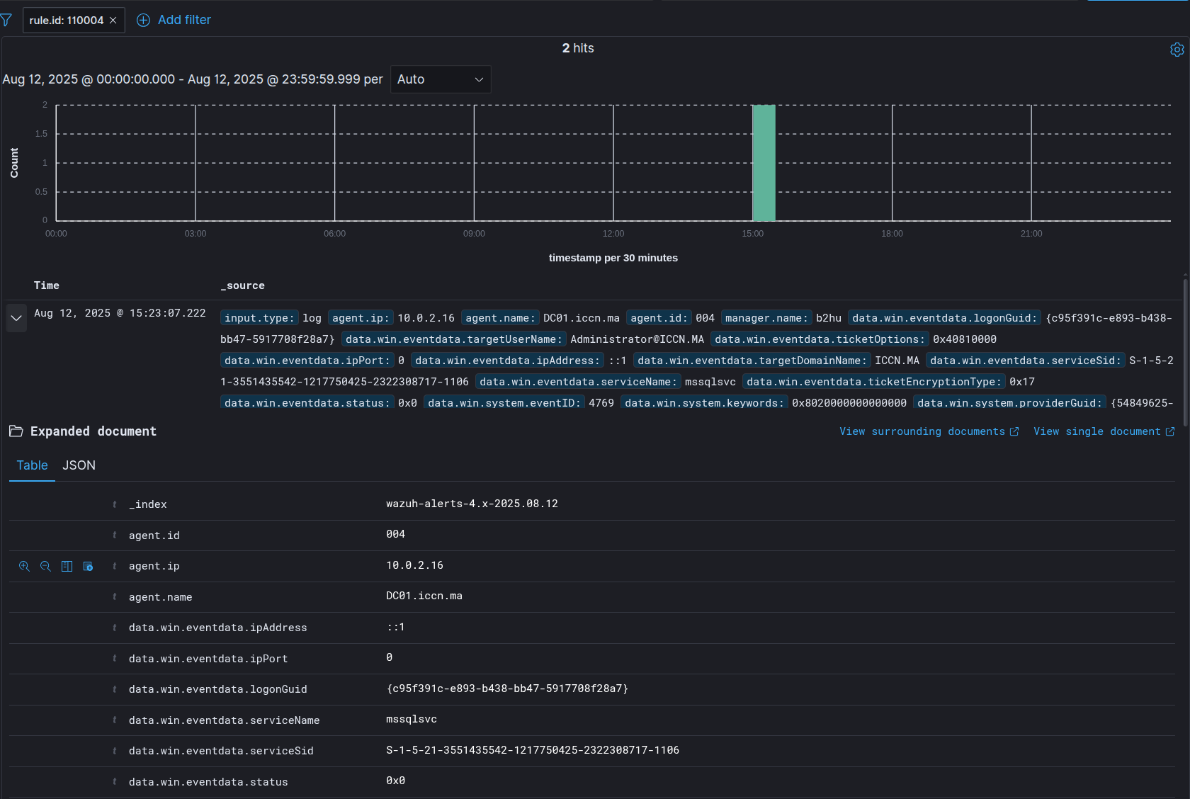
After executing the Kerberoast attack from IP 10.0.2.20, Wazuh generates alerts:
The alert details show:
- Event ID: 4769 (Service Ticket Request)
- Target Account: mssqlsvc (service account)
- Service Name: MSSQLSVC/dc01.iccn.ma
- Source IP: 10.0.2.20 (attacker machine)
- Status: Success (0x0)
Additional Detection Considerations
- Baseline Monitoring: Establish normal patterns of service ticket requests
- Rate Limiting: Monitor for excessive ticket requests from single sources
- Password Policy: Ensure service accounts follow strong password policies
- Enforce AES Encryption: Configure domain policy to require AES encryption for Kerberos tickets and disable RC4 support to prevent Kerberoast attacks
- Implement gMSA: Use Group Managed Service Accounts (gMSA) instead of traditional service accounts, as gMSAs have automatically managed complex passwords that change frequently, making them significantly more resistant to offline cracking attacks
Conclusion
Kerberoast attacks continue to pose a significant threat to Active Directory environments. By implementing the detection strategies outlined in this post using Wazuh SIEM/EDR, organizations can effectively identify and respond to these attacks. The key to success lies in monitoring RC4-encrypted service ticket requests and implementing preventive measures such as enforcing AES encryption and using gMSA service accounts.
I hope you have enjoyed reading this blog post. If you have any questions or need help implementing a similar setup, feel free to ask!




